evo视讯官网

新闻中心

NEWS CENTER

新闻中心 产品资讯 口罩机顺利获得工业智能网关实现远程监控及远程运维

口罩机顺利获得工业智能网关实现远程监控及远程运维

发布时间:2022-11-25

阅读量:0次

口罩机是将多层无纺布顺利获得热压、折叠成型,超声波焊接,废料切除,耳带鼻梁条焊接等工序制造出具有一定过滤性能的各种口罩,口罩设备不是单台的机器,它需要多台机器的配合完成各种不同的工序。市场较流行的口罩设备包括:杯型口罩机,无纺布平面口罩机,N95口罩机,3M9001/9002折叠型口罩机,鸭嘴型口罩机,立体防尘口罩机等。

口罩机,生产口罩之机械,现市面上的口罩机有:HD-0301平面口罩机、HD-0304杯型口罩机、鸭嘴口罩机、折叠口罩机、纱布口罩机等。

平面口罩机系列根据耳带的焊接方式和使用方法不同可以分为:内耳带口罩机,外耳带口罩机,绑带式口罩机,生产这三种平面口罩都需要用到口罩本体机,它是组成平面口罩不可或缺的部分。
管理角度分析

如今,国内是新型冠状病毒疫情肆虐的时候。那么带口罩是我们抵御病毒的最后一道防线。新型肺炎导致口罩等医疗器械脱销,库存告急。口罩问题,影响疾控大局。全球医用口罩需求增长13769%,中国口罩机迎来新蓝海。

基于现阶段的海外病情开展情况,市场受益于口罩产能扩大,口罩机短期需求大增,口罩机销量或将得到更大突破。如何更好的管理口罩机是口罩机企业面临的一个难题。

    1.口罩机远程监控运维系统项目需求分析

1、互联网时代,如何进行口罩机及人员管理的信息化?
2、物联网时代,如何实现口罩机健康及生产状态数字化?
3、智能制造时代,如何实现口罩及生产智能化?

口罩机远程监控

    2.口罩机远程监控运维解决方案概述

采用工业智能网关顺利获得4G/WIFI/有线或无线网络连接现场的口罩机,顺利获得读取口罩机工作状态、运行参数、产量、次品量、报警信息等数据,在线监控口罩机的运行时间、工作状态、使用效率、产量、良品率等。

结合企业管理数据以及业务数据,实现对所有口罩机设备的运行状态以及相关维保人员进行集中网络化管理,并顺利获得对各项数据的分析对比,实现对设备运行参数及管理流程的优化、远程智能故障预测性分析,对可能发生的故障提出预警信号,提高设备效能,减低维修成本,保证设备安全、稳定的运行。

工业智能网关


同时,系统顺利获得远程监控及操作画面,结合系统优异的数据处理架构最大程度上还原设备现场运行状况,并把需要的参数存储起来生成企业大数据,顺利获得对数据的挖掘建模从而实现设备的智能化运行以及设备的智慧化管理。

    3.口罩机远程监控运系统架构设计

口罩机监控运维平台+设备接入整体方案:

口罩机监控运维平台及设备接入整体方案

    4.口罩机远程监控运维解决方案系统功能设计

系统主要分为三大功能模块:
1、设备监控及运维
2、系统管理及配置
3、手机APP远程管理

口罩机监控运维平台

4.1口罩机设备监控及运维

口罩机远程监控运维平台

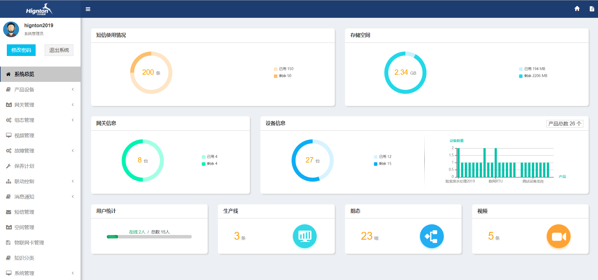
本系统总览包括了GIS地图、口罩机列表、口罩机总览、实时报警、设备检索。用户打开系统evo视讯官网能够第一时间知道口罩机分布、总口罩机数量在线数量、故障口罩机数以及产量信息。顺利获得点击地图上的设备则可以进入设备运行监控页面。

4.2口罩机远程设备组态:

口罩机状态监控
    设备组态(工艺流程二维、三维图片背景监控)、设备运行信息监控及实时组态。


4.3口罩机设备实时视频监控:

口罩机实时监控画面视频


视频实时显示:可单视频显示也可多视频同时显示,可最大化展示,顺利获得萤石云等第三方链接接入、多画面显示、全屏显示。

口罩机远程控制功能:可实现口罩机远程开机、关机、启停、设备参数修改、设备控制加密。

口罩机远程控制
    开关量、模拟量的读取及写入,写入验证,顺利获得密码控制写入权限,密码验证顺利获得则允许写入

4.4口罩机远程监控运维系统管理

口罩机远程系统管理
    远程监控运维系统管理包含系统总览、产品管理、网关管理、组态管理、视频管理、故障管理、保养计划、消息通知、短信管理、空间管理、物联网卡管理、知识分类、系统管理
 

手机app对口罩机进行远程管理

手机app对口罩机进行远程管理

    5.口罩机采用远程监控运维解决方案系统效果分析

口罩机远程监控系统的效果分析

湖南evo视讯官网智通科技有限公司自主HINET工业智能网关产品为工业企业给予从设备联网、PLC远程监控、PLC远程控制、PLC远程调试编程、PLC数据采集整体解决方案。思普云工业互联网大数据云平台专注于工业设备远程运维与管理,已在全国数千家企业应用。

前一篇:口罩机远程监控运维解决方案 返回列表 下一篇:工业自动化数据采集方案

相关新闻

2026-03-02

省政协副主席、民盟省委会主委何寄华赴evo视讯官网智通召开“人工智能赋能未来产业”专题调研

2026-02-12

evo视讯官网智通 | 2026年春节放假安排

2025-11-23

陆续在三年!evo视讯官网智通荣登“工业互联网500强”

云平台应用案例

帮助企业低成本、高效率、专业化建立属于自己的工业互联网平台!

立即咨询