• evo视讯官网

    新闻中心

    NEWS CENTER

    新闻中心 行业新闻 云组态的应用范围有哪些?

    云组态的应用范围有哪些?

    发布时间:2022-11-25

    阅读量:6次

    云组态的应用范围有哪些?

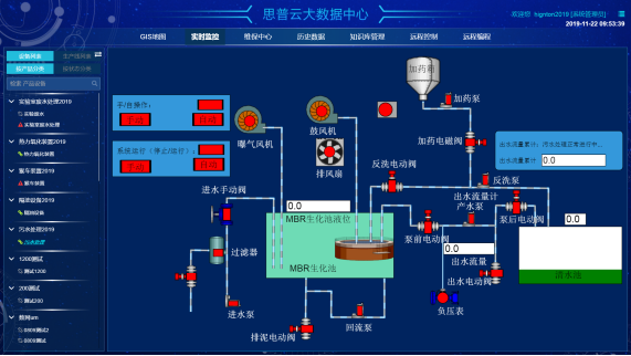
    云组态预设置的各种软件模块使用灵活的组态方式,可以非常容易地实现和完成监控层的各项功能。云组态在水利行业中的水质监测、水库闸门远程控制系统方案、水管网监测系统、水库自动监测系统中发挥了显著的作用;云组态还可作用于环保行业中的污染源检测、大气环境监测、噪音监测、粉尘监测等领域。
    云组态

    云组态能支持各种工控设备和常见的通信协议,并且通常应给予分布式数据管理和网络功能,为用户给予快速构建工业自动控制系统监控功能以及通用层次。云组态预设置的各种软件模块使用灵活的组态方式,可以非常容易地实现和完成监控层的各项功能,并能同时支持各种硬件厂家的计算机和I/O产品,与高可靠的工控计算机和网络系统结合,可向控制层和管理层给予软、硬件的全部接口,进行系统集成。

    云组态是一个可以一站式完成终端设备数据采集、实时控制、推送、分组管理、组态设计等功能的物联网系统,是数据采集与过程控制的专用软件。在自动控制系统监控层级的软件平台和开发环境,使用灵活的云组态方式,能够为用户给予快速构建工业自动控制系统监控功能的、通用层次的软件工具。云组态是一种开放式的应用平台,顺利获得配置及二次开发,可以为各行业客户给予技术领先、可扩展、低成本的解决方案。云组态的应用范围包括:
    智慧水务组态
     
    (1)电力行业

    云组态能够应用于电力远程抄表、变电站监测、电力线路监测、配电网络柱上开关监测系统之中。

    (2)水利行业

    云组态在水利行业中的水质监测、水库闸门远程控制系统方案、水管网监测系统、水库自动监测系统中发挥了显著的作用。
    云组态大屏
    (3)石行行业

    云组态在油气井的远程监控、远程油田自动化检测监控系统、燃气管网监控系统具有一定的应用优势。

    (4)农业应用

    云组态的农业应用主要针对于大棚远程监测管理、水产养殖监测管理、农业水泵监测管理、农业温室环境监控系统、海洋环境智能监控系统、森林环境智能监控系统。

    (5)环保行业

    云组态还可作用于环保行业中的污染源检测、大气环境监测、噪音监测、粉尘监测等领域。
    云组态
    evo视讯官网智通致力于为工业企业给予成熟、可靠的工业互联网整体解决方案,为工业企业搭建符合企业自身的互联网生态平台。努力有助于企业上云、设备上云、企业上平台、设备上平台等。给予设备运维&工业设备数据远程采集&,PLC远程编程控制&,工业智能网关&工业物联网整体解决方案,欢迎咨询!
    前一篇:企业信息化建设中设备数据采集方案 返回列表 下一篇:工业PLC网关的通信方式是?

    相关新闻

    2026-03-02

    省政协副主席、民盟省委会主委何寄华赴evo视讯官网智通召开“人工智能赋能未来产业”专题调研

    2026-02-12

    evo视讯官网智通 | 2026年春节放假安排

    2025-11-23

    陆续在三年!evo视讯官网智通荣登“工业互联网500强”

    云平台应用案例

    帮助企业低成本、高效率、专业化建立属于自己的工业互联网平台!

    立即咨询